
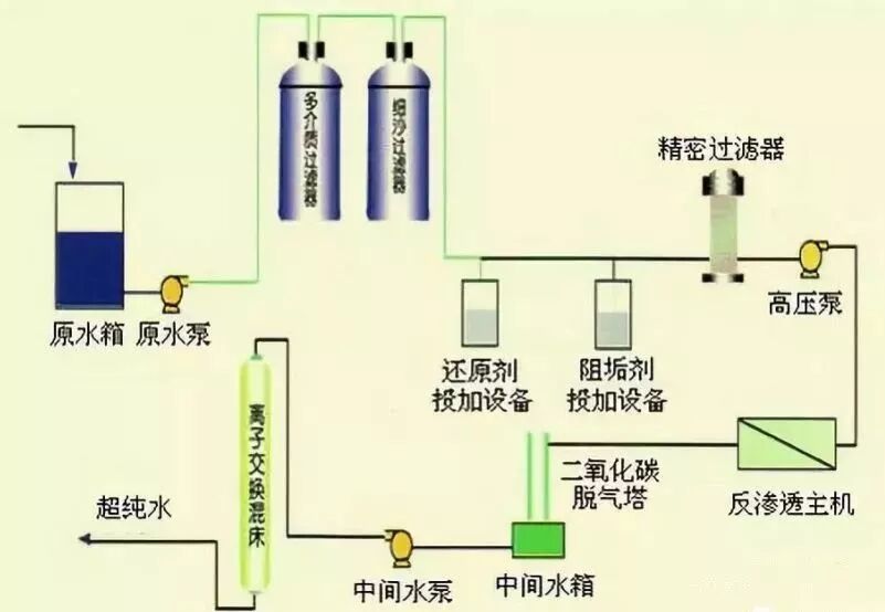
反渗透又称逆渗透,一种以压力差为推动力,从溶液中分离出溶剂的膜分离操作。因为它和自然渗透的方向相反,故称反渗透。
在初始设计中因进水水质较好,系统运行情况较为稳定,但随着后续进水水质的变差,在系统无法进行预处理优化改进时,反渗透装置产生了较为严重的运行故障。
产水量衰减速度较快,操作压力及压力差上升较快等。
由于预处理设备性能变差,使得出水的浊度、SDI值、COD值等严重超出进水水质要求。
CMF或UF膜丝断裂;缓冲水箱细菌、微生物繁殖严重;多介质过滤器滤料乱层或偏流;活性炭过滤器内滤料粉化或微生物繁殖严重。
当保安过滤器出力增加时,滤芯易变形或过滤精度达不到要求,使得污染物直接进入反渗透装置内部。
保安过滤器滤芯直径偏小;滤芯质量较差,过滤精度达不到要求;滤芯压不紧,且易变形。
阻垢剂作为反渗透安全稳定运行的“保护神”,因其出色的效果、低廉的运行费用而成为当前阻垢形式的主流,但在阻垢剂选型、投加及混合方面产生了许多问题。
阻垢剂的性能与水质不匹配;阻垢剂计量泵的性能不可靠;阻垢剂的过度稀释;阻垢剂计量箱严重污染。

针对于不同的水质需要投加一定数量及类别的化学药品以增加对原水的处理效果,但由于存在着各种原因,这些化学品的非正确使用及投加,有的会产生严重的后果。
不适宜的絮凝剂带来严重的膜污染;氧化剂的过量投加引起膜氧化;还原剂的过量投加引起膜的严重污堵。
目前一般反渗透装置上都采用进口数显仪表,一些仪表在正确安装的前提下,流量显示的非常准确以及读数稳定;但其它类型的数显仪表在运行时数值波动的幅度比较大,特别是一些仪表具有参数设置的功能,显示的产水量受到人为因素控制,这样充当反渗透眼睛的仪表就会影响技术人员对反渗透的判断。
-
浓水流量显示偏大(实际较小)引起反渗透回收率过高产生结垢;
-
浓水流量显示偏小(实际较大)引起反渗透回收率过低产生压差;
-
流量计读数波动偏大,无法正确地按照10~15%的比例进行判断。
反渗透装置出现的各种问题比较多,一些系统在设计上就存在着缺陷,也有的在日常运行及维护过程中出现了部分偏差,引起了较为严重的运行隐患。
-
在初始设计时高压泵扬程选型偏低,在温度或进水水质发生变化时引起产水量达不到设计要求;
-
膜元件被氧化引起水通量的增加及产水水质下降;
-
盐水密封圈倒置或破损引起实际回收率过高而产生结垢及水质下降;
-
O型圈破损引起产水水质下降;
-
新旧膜元件、不同类型的膜元件的混合使用引起系统性能下降;
-
压力容器浓水止推环与浓水出口重叠或部分重叠引起回收率过高而产生结垢现象;
-
压力容器长度偏大引起浓水泄漏到产水侧使产水水质下降;
-
无段间压力表无法可靠地分析与判断反渗透运行情况;
-
较大的压差使膜元件产生望远镜效应而损坏;
-
产水背压的提高引起产水量的下降;
-
反渗透排列不合理引起局部膜元件水通量增加,污染速度加快;
-
反渗透回收率设计不合理,膜元件数量偏小;
-
颗粒性污染使膜元件产生较为严重的机械污堵,一段压差偏大,产水量及水质变差;
-
系统停运所引起的污染物沉积及细菌、微生物污染。
中国净水行业第一大微信公众号!汇集行业精英,发布权威水处理咨询。最先进的技术、最齐全的学习资料、最新潮的行业动态免费与您共享。
